When Thomas Ongeri joined Superhuman as an engineering manager 16 months ago, the growth team was already moving fast and had a strong foundation — but there was room to improve their development velocity.
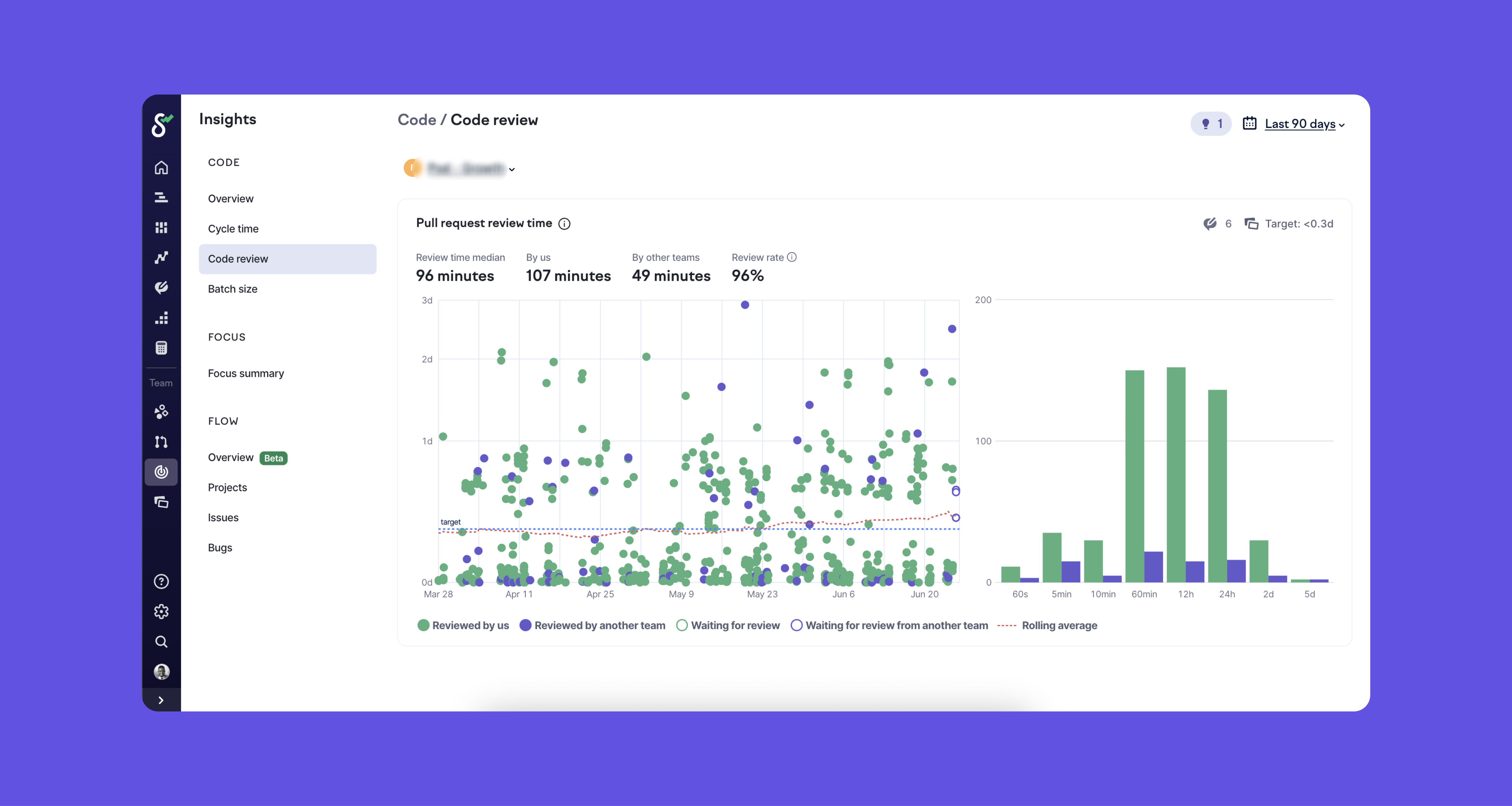
Today, that same team gets pull requests reviewed in 2-6 hours (down from 8-12 hours), with cycle time down from 2.5 days to just 26 hours. This has had positive flow-on effects on the team culture, with engineers proactively helping teammates who need reviews.
The team moves really fast. Our number one priority is velocity, and at any moment we have about nine projects in flight. Swarmia shows me exactly where I need to focus.
Engineering Leader
Shorter cycles, faster insights
Superhuman has always been meticulous about building products. But soon after Thomas joined the growth team, he saw the need to evolve his team’s approach — to match the pace of experimentation they needed.
The growth team runs experimentation across both the core product and the public-facing marketing website, taking smaller bets that can validate ideas in days or weeks rather than months.
Our goal is to run quick, short experiments that we need to take to production fast. Not your traditional long-term, multiple sprint cycle, multiple month projects. We do those, but it’s rare.
Engineering Leader
With multiple projects ongoing at once and engineers doubling up on assignments, the growth team needed more than just a different development approach. They needed visibility into where work was flowing and where it was getting stuck.
Having a tool like Swarmia has allowed us to see how the team is pacing and track that velocity on certain projects.
Engineering Leader
Now, the stage was set for transformation — but first, they had to figure out what was actually slowing them down.
The metric that changed everything
Thomas recognized an opportunity to significantly improve velocity, but knew the real challenge was surfacing exactly where time was being lost. With engineers juggling multiple projects and PRs scattered across repositories, manual tracking wasn’t an option.
Thomas hypothesized that first review time was a leading indicator, and leaned into it. So instead of trying to improve cycle time as a whole, he could focus on just one part of it — pull requests waiting for their first review — and trust that fixing this bottleneck would have positive flow-on effects for cycle time and throughput.
My theory — and it’s worked well the past few months — is that if you’re able to review quicker, you’re able to merge quicker, decrease cycle time, and increase throughput because engineers can focus on the next thing once their PR has been merged.
Engineering Leader

The numbers backed him up. Before focusing on this metric, PRs would wait 8 to 12 hours for their first review. Now, they’ve brought that down to as little as 2 hours. The impact cascaded through every other metric that mattered.
I saw it trickle down to other metrics. Our cycle time was maybe 2.5 days or more. Now it’s down to an average of 26 hours.
Engineering Leader
By identifying and relentlessly focusing on time to first review, Thomas gave his team a clear target that everyone could influence — and everyone could work at together.
Helping engineers help each other
Once the team could see their time to first review metrics, engineers started proactively checking for PRs that needed attention. Swarmia’s working agreements and daily Slack notifications became rallying points rather than reminders.
Having the working agreements and a tool that keeps us honest has been really great. It’s helped the team have more visibility on these numbers and how they can impact them by supporting one another.
Engineering Leader

The transparency has changed how the team works together. With visibility into where work stands, engineers now help each other meet their shared goals. PRs get reviewed quickly because everyone understands their role in keeping work flowing.
This shift also reduced management overhead and empowered engineers to lead with autonomy. The team now self-organizes around the data, creating a more sustainable and scalable way of working.
It helps me start conversations with the team. I want to make sure I hold my team and myself accountable, and Swarmia helps me do that.
Engineering Leader
Swarmia surveys make quiet voices heard
Beyond the daily metrics, Superhuman runs quarterly to capture what numbers alone can’t reveal. A recent Swarmia survey uncovered an opportunity that had been quietly frustrating one of their engineers for months.
An iOS/Android engineer had been wanting to move away from Superhuman’s universal CI/CD pipeline to something more specific for mobile development. He’d mentioned it to his manager once, but the idea never gained traction in the noise of daily standups and sprint planning.
The survey helped unearth that because a quieter voice among 50 engineers doesn’t always funnel up quickly. The survey helps the engineering management team understand pain points outside our day-to-day focus.
Engineering Leader
Thomas saw the feedback and reached out directly. He suggested the engineer create a document outlining the benefits and cost analysis of a dedicated mobile pipeline. With concrete data and a clear proposal, the idea moved from a Swarmia survey comment to approved implementation in just a few weeks.
Why buying vs. building was a no-brainer
When a senior engineering leader at Superhuman suggested porting their GitHub and Linear data into their existing BI tool, Thomas had a simple response: why try and recreate what Swarmia already does so well?
I said, ‘We could, but then we’re basically competing with Swarmia by trying to create a part of what you do, within another platform. We’d rather let Swarmia do what it does best and just be consumers of this data.
Engineering Leader
Building this internally would mean writing complex queries, maintaining dashboards, and dedicating engineering resources to a project outside their core product. For a team focused on rapid experimentation, that math didn’t add up.
The Swarmia team figures out newer and better ways to measure velocity and project success — I don’t want to touch that space because it’s another big engineering project my team doesn’t have bandwidth for. Plus, the Linear and Github integration has been totally seamless.
Engineering Leader
With Swarmia, Thomas has the insights he needs to showcase both within his team and to leadership how his team has been improving over time.
Coming up next for Superhuman
What excites Thomas most is how Swarmia’s feature set continues to evolve.
When surveys appeared in their dashboard, he immediately saw the value. When new AI productivity features launched, he shared them with the principal engineer tracking AI adoption internally. Each addition to Swarmia’s capabilities becomes another tool in Superhuman’s continuous improvement toolkit.
I do like seeing the delightful surprises of new features appearing and then leveraging them with my team.
Engineering Leader
For a growth team built on rapid experimentation, having a platform that evolves alongside them makes perfect sense. As Thomas puts it:
You don’t know you need Swarmia until you start using it and see the benefits. Then it’s hard to imagine going without it.
Engineering Leader


